NFL Player Prop Trend: Joe Mixon Over 49.5 Rushing Yards
After a much-needed BYE week to recharge, Joe Mixon enters Week 15 as one of the NFL’s most efficient running backs, trailing only Saquon Barkley in 100-yard rushing performances this season. Sure, you might see that 7-for-10 rate (70%) and think, “Only 70%?” but let’s look closer: the sportsbooks are putting Mixon’s Rush Attempts prop around 19.5–20.5, which is pretty wild considering what he’s been doing at a lower threshold. When he hits just 15+ attempts, Mixon’s averaged 105 rushing yards, cashing the Over at an 86% rate. Historically, in 19 of his last 20 games with at least 15 attempts, he’s averaged 57.6 yards—well below what he’ll likely get this week. And guess who he’s running against? The Dolphins, who rank a lowly 24th in run defense DVOA and have coughed up 15 touchdowns to opposing backs. Over the last two weeks, Miami’s allowed 22.5 carries and 87 rushing yards on average. This is the perfect storm: a rested Mixon, a great matchup, and a pretty sexy ALT line to start our Parlay.
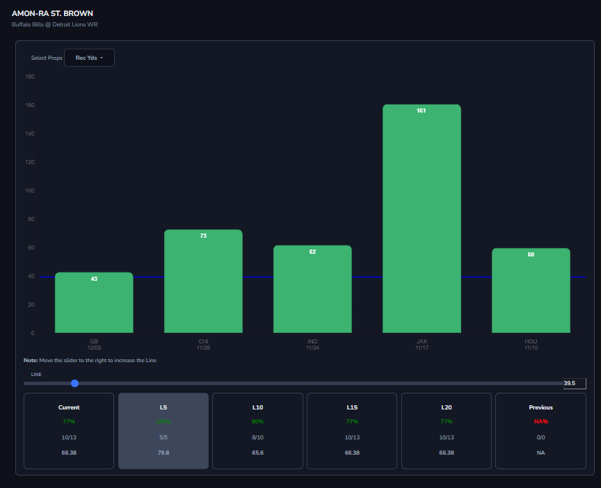
NFL Player Prop Trend: Amon-Ra St. Brown Over 39.5 Receiving Yards
Brace yourselves, because Amon-Ra St. Brown is about to explode this week! Yes, he’s been cold lately, averaging less than 60 receiving yards and zero TDs over his last three games, but this matchup against the Bills is prime—remember, he’s only seen them once before and cooked them for 122 receiving yards. With this ALT line, what’s not to love? He’s hit this over in 100% of his last five games and a sizzling 87% over his last 30. The books are hanging lines of 5.5 or 6.5 receptions, but even at just 5+ catches, St. Brown’s turning in an average of 90.9 receiving yards and has nailed the over at a 100% clip over his last 30 games. The Bills just let the Rams scorch them for nearly 300 receiving yards, and over the last four weeks, they’ve allowed a hefty 183 receiving yards to WRs, up from 139 on the season. Grab the popcorn (and your wallet) because St. Brown is about to feast on the 2nd leg of this Parlay.
NFL Player Prop Trend: Bo Nix Over 199.5 Passing Yards
To wrap up the final leg of our parlay, let’s talk about rookie QB Bo Nix, who’s been absolutely tearing it up lately and is ready to cash for us this week. Since Week 8, he’s been a top-tier performer, ranking among the league’s best in yards per attempt, passing touchdowns, fantasy points per dropback, and passer rating, while consistently delivering highly accurate throws. Over his last six outings, Nix has averaged 266 passing yards, hitting the over every single time, and at home he’s been lights out, averaging 258 passing yards and nailing the over in every home game as well. The sportsbooks are posting his attempts around 33.5 to 34.5, and he’s been a sure bet at 27+ pass attempts in 100% of his last 10 contests. Facing an Indy defense that’s allowed generous yardage and efficiency since Week 9, Nix is primed to keep rolling and should have another QB1-level performance in Week 15—don’t sleep on him!
FYI: I combined all three on Hard Rock @ -125 Odds. See you at the finish line 🫡





